2025-10-10 00:32:54 -06:00
2025-10-28 20:03:39 -06:00
2025-10-19 07:21:28 -06:00
2025-10-28 19:41:19 -06:00
2025-10-28 02:25:06 -06:00
2025-10-02 22:06:32 -06:00
2025-10-20 00:22:11 -06:00

Borealis Logo

Borealis is a remote management platform with a simple, visual automation layer, enabling you to leverage scripts, Ansible playbooks, and advanced nodegraph-based automation workflows. I originally created Borealis to work towards consolidating the core functionality of several standalone automation platforms in my homelab, such as TacticalRMM, Ansible AWX, SemaphoreUI, and a few others.


Features

  • Device Inventory: OS, hardware, and status posted on connect and periodically.
  • Remote Script Execution: Run PowerShell in CURRENT USER context or as NT AUTHORITY\SYSTEM.
  • Jobs and Scheduling: Launch "Quick Jobs" instantly or create more advanced schedules.
  • Visual Workflows: Draganddrop node canvas for combining steps, analysis, and logic.
  • Playbooks: Run scripted procedures; ((Ansible playbook support is in progress)).
  • Windowsfirst. Linux server and agent deployment scripts are planned, as the core of Borealis is Python-based, it is already Linux-friendly; this just involves some housekeeping to bring the Linux experience to parity with Windows.

Screenshots

Device List Overview: Device List

Device Details: Device Details

Assembly List: Assembly List

Assembly Editor: Assembly Editor

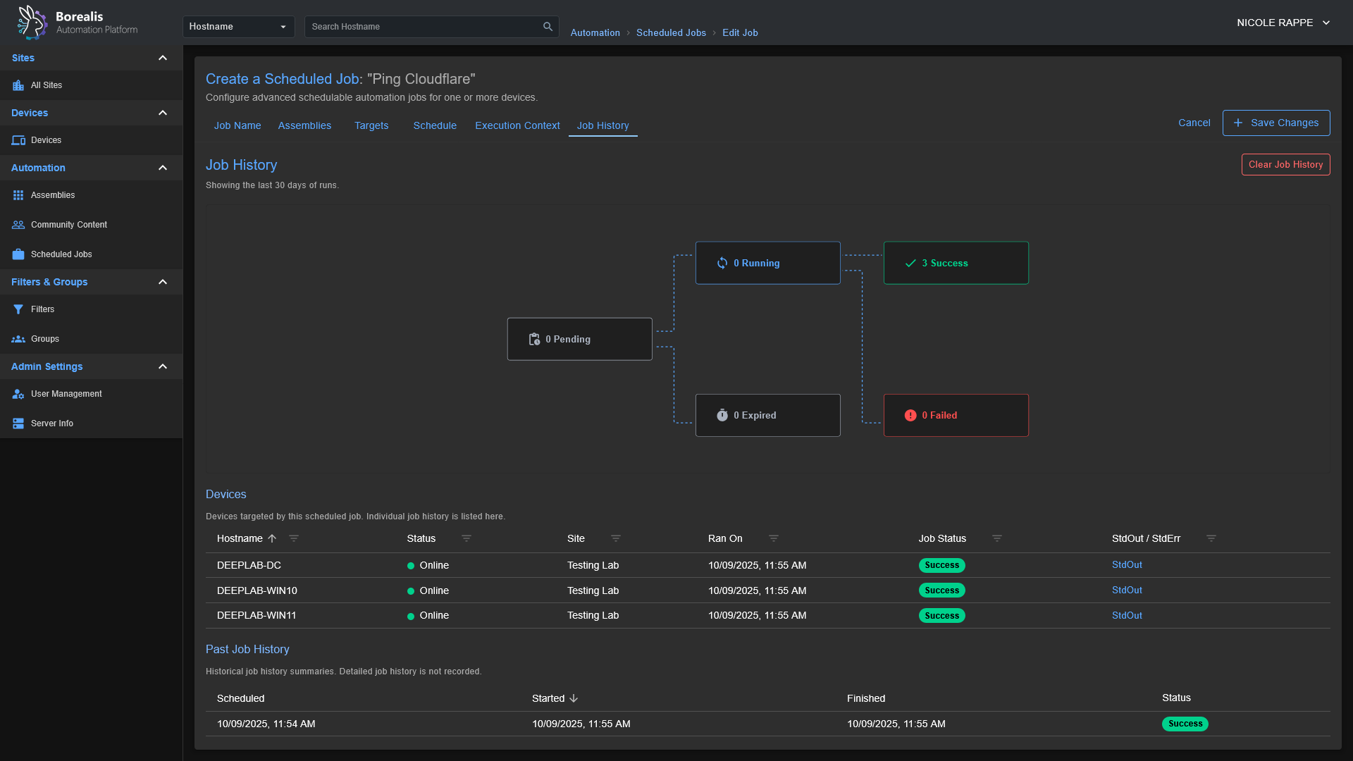
Scheduled Job History View: Scheduled Job History

Workflow Editor: Workflow Editor Demonstration

Getting Started

Installation

  1. Start the Server:
  2. (Optional) Install the Agent (elevated PowerShell):
    • Windows: ./Borealis.ps1 -Agent

Reverse Proxy Configuration

Traefik Dynamic Config: Replace Service URL with actual IP of Borealis server

http:
  routers:
    borealis:
      entryPoints:
        - websecure
      tls:
        certResolver: letsencrypt
      service: borealis
      rule: "Host(`borealis.example.com`) && PathPrefix(`/`)"
      middlewares:
        - cors-headers

  middlewares:
    cors-headers:
      headers:
        accessControlAllowOriginList:
          - "*"
        accessControlAllowMethods:
          - GET
          - POST
          - OPTIONS
        accessControlAllowHeaders:
          - Content-Type
          - Upgrade
          - Connection
        accessControlMaxAge: 100
        addVaryHeader: true

  services:
    borealis:
      loadBalancer:
        servers:
          - url: "http://127.0.0.1:5000"
        passHostHeader: true

Security Breakdowns

The process that agents go through when authenticating securely with a Borealis server can be a little complex, so I have included a few sequence diagrams below along with a summary of the (current) security posture of Borealis to go over the core systems so you can visually understand what is going on behind-the-scenes.

Security Overview

Overall

  • Borealis enforces mutual trust: each agent presents a unique Ed25519 identity to the server, the server issues EdDSA-signed (Ed25519) access tokens bound to that fingerprint, and both sides pin the generated Borealis root CA.
  • End-to-end TLS everywhere: the server ships an ECDSA P-384 root + leaf chain and only serves TLS1.3; agents require TLS1.2+ and "pin" (store the server certificate for future verification) the delivered bundle for both REST and WebSocket traffic, eliminating Man-in-the-middle avenues.
  • Device enrollment is gated by enrollment/installer codes (They have configurable expiration and usage limits) and an operator approval queue; replay-resistant nonces plus rate limits (40req/min/IP, 12req/min/fingerprint) prevent brute force or code reuse.
  • All device APIs now require Authorization: Bearer headers and a service-context (e.g. SYSTEM or CURRENTUSER) marker; missing, expired, mismatched, or revoked credentials are rejected before any business logic runs. Operator-driven revoking / device quarantining logic is not yet implemented.
  • Replay and credential theft defenses layer in DPoP proof validation (thumbprint binding) on the server side and short-lived access tokens (15min) with 30-day refresh tokens hashed via SHA-256.
  • Centralized logging under Logs/Server and Logs/Agent captures enrollment approvals, rate-limit hits, signature failures, and auth anomalies for post-incident review.

Server Security

  • Auto-manages PKI: a persistent Borealis root CA (ECDSA SECP384R1) signs leaf certificates that include localhost SANs, tightened filesystem permissions, and a combined bundle for agent identity / cert pinning.
  • Script delivery is code-signed with an Ed25519 key stored under Certificates/Server/Code-Signing; agents refuse any payload whose signature or hash does not match the pinned public key.
  • Device authentication checks GUID normalization, SSL fingerprint matches, token version counters, and quarantine flags before admitting requests; missing rows with valid tokens auto-recover into placeholder records to avoid accidental lockouts.
  • Refresh tokens are never stored in cleartext, only SHA-256 hashes plus DPoP bindings land in SQLite, and reuse after revocation/expiry returns explicit error codes.
  • Enrollment workflow queues approvals, detects hostname/fingerprint conflicts, offers merge/overwrite options, and records auditor identities so trust decisions are traceable.
  • Background jobs prune expired enrollment codes and refresh tokens, keeping the attack surface small without silently deleting active credentials.

Agent

  • Generates device-wide Ed25519 key pairs on first launch, storing them under Certificates/Agent/Identity/ with DPAPI protection on Windows (chmod600 elsewhere) and persisting the server-issued GUID alongside.
  • Stores refresh/access tokens encrypted (DPAPI) with companion metadata that pins them to the expected server certificate fingerprint; mismatches or refresh failures trigger a clean re-enrollment.
  • Imports the servers TLS bundle into a dedicated ssl.SSLContext, reuses it for the REST session, and injects it into the Socket.IO engine so WebSockets enjoy the same pinning and hostname checks.
  • Treats every script payload as hostile until verified: only Ed25519 signatures from the server are accepted, missing/invalid signatures are logged and dropped, and the trusted signing key is updated only after successful verification between the agent and the server.
  • Operates outbound-only; there are no listener ports, and every API/WebSocket call flows through AgentHttpClient.ensure_authenticated, forcing token refresh logic before retrying.
  • Logs bootstrap, enrollment, token refresh, and signature events to daily-rotated files under Logs/Agent, giving operators visibility without leaking secrets outside the project root.

Agent/Server Enrollment

sequenceDiagram
    participant Operator
    participant Server
    participant SYS as "SYSTEM Agent"
    participant CUR as "CURRENTUSER Agent"

    Operator->>Server: Request installer code
    Server-->>Operator: Deliver hashed installer code
    Note over Operator,Server: Human-controlled code binds enrollment to known device

    par TLS Handshake (SYSTEM)
        SYS->>Server: Initiate TLS session
        Server-->>SYS: Present TLS certificate
    and TLS Handshake (CURRENTUSER)
        CUR->>Server: Initiate TLS session
        Server-->>CUR: Present TLS certificate
    end
    Note over SYS,Server: Certificate pinning plus CA checks stop MITM
    Note over CUR,Server: Pinning also blocks spoofed control planes

    SYS->>SYS: Generate Ed25519 identity key pair
    Note right of SYS: Private key stored under Certificates/... protected by DPAPI or chmod 600
    CUR->>CUR: Generate Ed25519 identity key pair
    Note right of CUR: Private key stored in user context and DPAPI-protected

    SYS->>Server: Enrollment request (installer code, public key, fingerprint)
    CUR->>Server: Enrollment request (installer code, public key, fingerprint)

    Server->>Operator: Prompt for enrollment approval
    Operator-->>Server: Approve device enrollment
    Note over Operator,Server: Manual approval blocks rogue agents

    Server-->>SYS: Send enrollment nonce
    Server-->>CUR: Send enrollment nonce
    SYS->>Server: Return signed nonce to prove key possession
    CUR->>Server: Return signed nonce
    Note over Server,Operator: Server verifies signatures and records GUID plus key fingerprint

    Server->>SYS: Issue GUID, short-lived token, refresh token, server cert, script-signing key
    Server->>CUR: Issue GUID, short-lived token, refresh token, server cert, script-signing key
    Note over SYS,Server: Agent pins cert, stores GUID, DPAPI-encrypts refresh token
    Note over CUR,Server: Agent stores GUID, pins cert, encrypts refresh token
    Note over Server,Operator: Database keeps refresh token hash, key fingerprint, audit trail

    loop Secure Sessions
        SYS->>Server: REST heartbeat and job polling with Bearer token
        CUR->>Server: REST heartbeat and WebSocket connect with Bearer token
        Server-->>SYS: Provide new access token before expiry
        Server-->>CUR: Provide new access token before expiry
        SYS->>Server: Refresh request over pinned TLS
        CUR->>Server: Refresh request over pinned TLS
    end

    Server-->>SYS: Deliver script payload plus Ed25519 signature
    SYS->>SYS: Verify signature before execution
    Server-->>CUR: Deliver script payload plus Ed25519 signature
    CUR->>CUR: Verify signature and reject tampered content
    Note over SYS,CUR: Signature failure triggers re-enrollment and detailed logging
    Note over Server,Operator: Persistent records and approvals sustain long term trust

Code-Signed Remote Script Execution

sequenceDiagram
    participant Operator
    participant Server
    participant SYS as "SYSTEM Agent"
    participant CUR as "CURRENTUSER Agent"

    Operator->>Server: Upload or author script
    Server->>Server: Store script and metadata on-disk

    Operator->>Server: Request script execution on a specific device + execution context (NT Authority\SYSTEM or Current-User)
    Server->>Server: Load Ed25519 code signing key from secure store
    Server->>Server: Sign script hash and execution manifest (The Assembly)

    Server->>Server: Enqueue job with signed payload for target agent (SYSTEM or CurrentUser)
    Note over Server: Dispatch limited to enrolled agents with valid GUID + tokens

    loop Agent job polling (pinned TLS + Bearer token)
        SYS->>Server: REST heartbeat and job poll
        CUR->>Server: REST heartbeat and job poll
        Server-->>SYS: Pending job payloads
        Server-->>CUR: Pending job payloads
    end

    alt SYSTEM context
        Server-->>SYS: Script, signature, hash, execution parameters
        SYS->>SYS: Verify TLS pinning and token freshness
        SYS->>SYS: Verify Ed25519 signature using pinned server key
        SYS->>SYS: Recalculate script hash and compare
        Note right of SYS: Verification failure stops execution and logs incident
        SYS->>SYS: Execute via SYSTEM scheduled-task runner
        SYS-->>Server: Return execution status, output, telemetry
    else CURRENTUSER context
        Server-->>CUR: Script, signature, hash, execution parameters
        CUR->>CUR: Verify TLS pinning and token freshness
        CUR->>CUR: Verify Ed25519 signature using pinned server key
        CUR->>CUR: Recalculate script hash and compare
        Note right of CUR: Validation failure stops execution and logs incident
        CUR->>CUR: Execute within interactive PowerShell host
        CUR-->>Server: Return execution status, output, telemetry
    end

    Server->>Server: Record results and logs alongside job metadata
    Note over SYS,CUR: Pinned TLS, signed payloads, and DPAPI-protected secrets defend against tampering and replay
Languages
Python 50.9%
JavaScript 41.8%
PowerShell 6.2%
Shell 0.8%
CSS 0.2%
Other 0.1%